
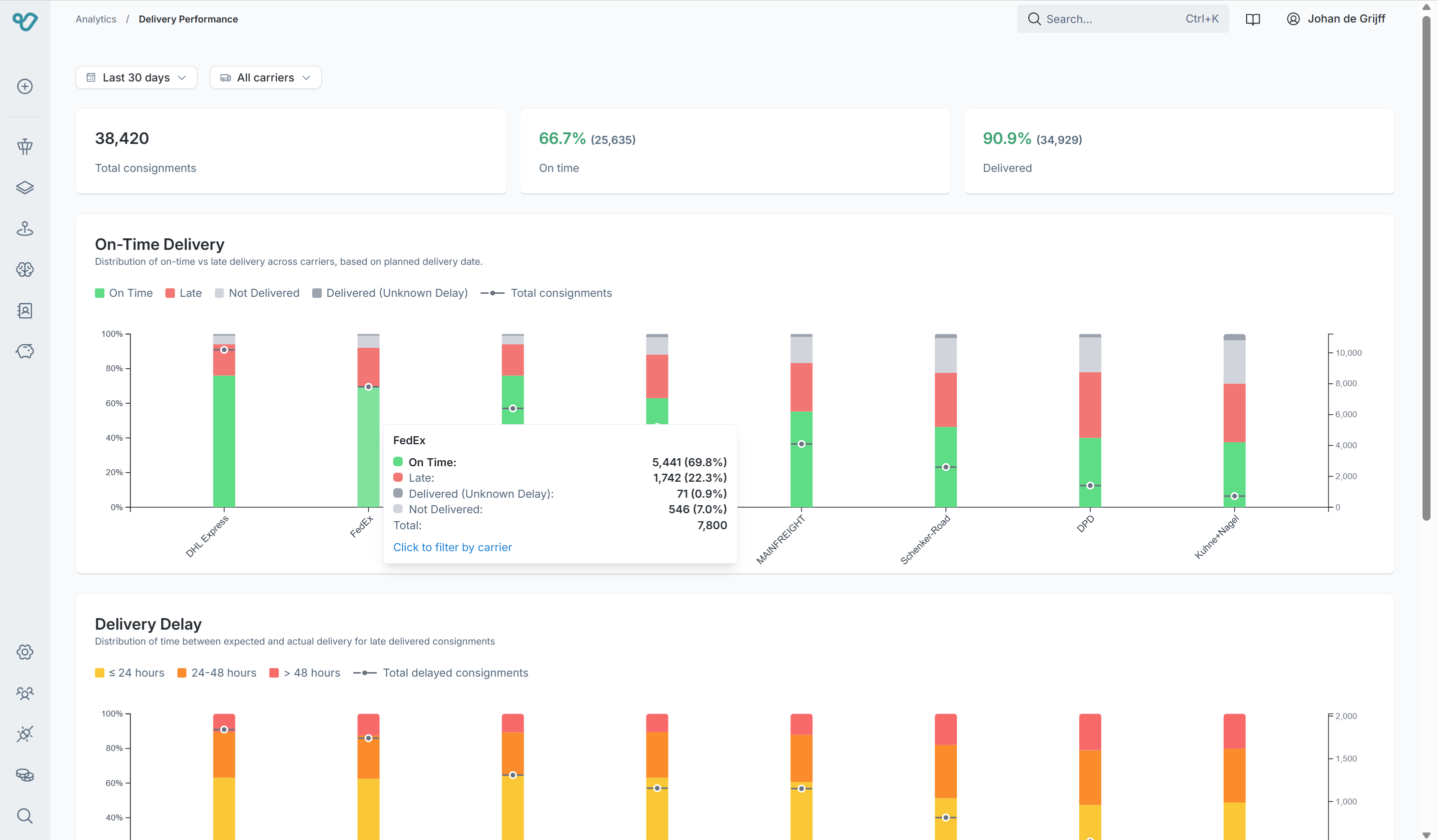
Analytics & Intelligence suite
Every insight you need: in Viya, or in the tools you already use. The analytics suite answers the questions that matter: are carriers reporting tracking events for every shipment? Are they actually delivering on time? How do volumes break down by carrier, destination country, and service type? Built-in dashboards cover tracking quality, on-time delivery performance, delivery delay distribution, and shipment intelligence, while flexible filters and export options let you tailor reports to your business needs.

Automation Builder
Every logistics operation has unique edge cases. Viya covers the most common scenarios out of the box, and for everything else, the canvas automation builder lets you configure your own logic. No developers needed. Design custom workflows that automate repetitive tasks like exception notifications, carrier selection rules, booking validation, and escalation flows. Use a visual WHEN/IF/DO canvas to drag, drop, and deploy automations that save your team hours every week.

BI Connector
Connect Viya data directly to your own analytics platform. Build custom dashboards in your preferred BI tool, run ad-hoc queries, and create the reports your stakeholders actually need. No more waiting on IT or exporting spreadsheets.

Freight Settlement
Are you paying for performance you didn't receive? Industry data shows 5–8% of freight invoices contain a mismatch, carriers sometimes charge agreed rates but deliver late, and traditional audits only check amounts. Viya goes further. Invoice lines are automatically cross-checked against shipping data, including predefined rates, surcharges, and cost categories like transport, toll, fuel, and weight, while the expected service is compared to the actual service provided. Discrepancies are flagged per invoice line with the exact difference, so you settle only for what was actually delivered at the rate you agreed.

AI Copilot
Ask questions about your transport data in plain language and get instant answers. The AI copilot helps with shipment tracking queries, volume and trend analysis, knowledge base lookups, and rate card interpretation. It surfaces anomalies you would otherwise miss and suggests cost-saving opportunities. Importantly, Viya uses AI deliberately, not as a buzzword, but as a tool that makes logistics smarter when applied with care. The copilot surfaces recommendations and suggestions only; it never acts autonomously without your explicit approval. Human-in-the-loop by design, not as an afterthought.

Audit logs
Every action, status change, and system event is recorded with full traceability. See exactly who did what, when, and why. Whether you need to investigate a delivery dispute or demonstrate compliance during an audit, the complete history is always at your fingertips.

Transform your workflow with our state-of-the-art TMS solution
Our platform streamlines complex operations at scale, providing comprehensive insights and intelligent automation capabilities. Achieve greater efficiency and productivity with our proven tools.